当前位置 : 首页 > 市场合作 > 企业产品及解决方案 > 应用软件市场合作
Market cooperation企业名称:天津市普迅电力信息技术有限公司
联系人:李艳
职务:科技管理专责
手机:18501053612
产品应用领域:电力行业
产品类型:应用软件
企业简介:
天津市普迅电力信息技术有限公司(简称“信产天津普迅”)成立于2004年6月,注册资金1.17亿元,是国家电网公司信息通信产业集团的直属单位,位于天津市东丽区空港商务园,人员规模400余人,是一家以智慧能源服务运营为主营方向,并提供电力数字化应用、智慧物联应用、智慧车联网、智慧运营的产业化单位,具有多年信息通信服务经验,公司以“数字物联赋能电网,智慧能源服务社会”作为企业使命,致力于高质量建设成为具有核心竞争力的智慧能源数字化应用服务商。
信产天津普迅拥有23项资质,拥有地理信息系统工程、工程测量和互联网地图服务甲级资质,摄影测量与遥感、测绘航空摄影乙级资质、天津市企业技术中心认定、电子与智能化工程承包二级资质、安全生产许可证二级资质、承装(修、试)电力设施许可证四级资质、人力资源服务许可证、民用无人驾驶航空器经营许可证、售电资格许可。通过CMMI-L5认证、ITSS认证,PMI(R.E.P)认证,以及信息安全、信息服务、质量、环境、职业健康安全管理体系认证、企业资信邓白氏认定。
软件产品/解决方案名称:
分布式新能源管控平台
软件产品/解决方案简介:
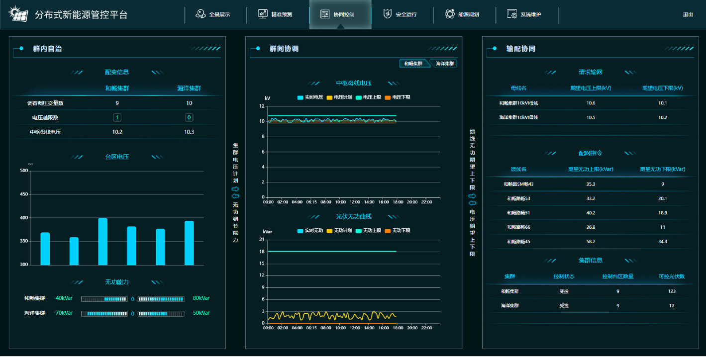
为实现配电网调度的大规模分布式新能源参与后的科学有序管理,信产天津普迅自主研发分布式新能源管控平台,平台支持接入主配网拓扑及运行数据、气象数据,实现多维数据聚合,提供分布式新能源并网后的多维全景展示、状态全息感知、趋势精准预测、多级柔性控制、风险智能识别、主配协同调控、新能源辅助规划等功能,实现分布式新能源可观、可测、可调、可控。
多维全景展示:基于二三维地图数据,结合电站位置坐标、气象及功率预测数据,提供分布式新能源实时状态及运行趋势的全景展示功能。
状态全息感知:以10千伏馈线为聚合单元进行分布式新能源信息汇总融合,平台全方位支撑分布式新能源实时监测,多维度展示出力、电压等运行状态,提升配电网的感知及调控能力。
功率精准预测:分布式新能源高精度网格化(台区)功率预测,基于分布式新能源拓扑连接分区建模,结合网格化微气象数据预测未来短期及超短期分布式新能源功率,实现分布式新能源精准预测。
新能源辅助规划:平台整合并网资源数据与电源分布数据、场地资源数据及气象环境数据,实现新能源辅助规划功能,支持新能源发电能力与配网承载能力评估预测两项场景化应用。
应用成效:有效提升分布式新能源大规模接入的功率预测准确率,实现分布式电源图实相符率100%,分布式新能源运行风险预判准确率达90%及以上,实现网格化消纳能力评估与时序优化,辅助新能源增量合理规划。
相关图片:

图1 多维全景展示

图2 状态全息感知

图3 趋势精准预测

图4 多级柔性控制

图5 风险智能识别

图6 主配协同调控

图7 新能源辅助规划
市场认可度、相关案例或获奖情况:
1、获2023数字中国创新大赛·信创赛道华北赛区三等奖
2、获中国电力企业联合会科技中心2023年度全国电力调度创新应用优秀成果
3、获2023年国网信通产业集团科学技术进步奖二等奖
4、获2023年国网信息通信产业集团管理创新成果二等奖
5、获2022中国赛宝信创优秀解决方案奖
6、获2022年国网信通产业集团科技进步一等奖
7、获第五届“绽放杯”5G应用征集大赛河北区域赛一等奖和最具人气奖
版权所有:天津市数字贸易综合服务平台 备案号:津B2-20080229-9